Retour aux projets
adMINE

adMINE

Une interface web légère, moderne et puissante pour gérer vos serveurs Minecraft Java Edition.

Aperçu du projet 1
Aperçu du projet 2
Aperçu du projet 3
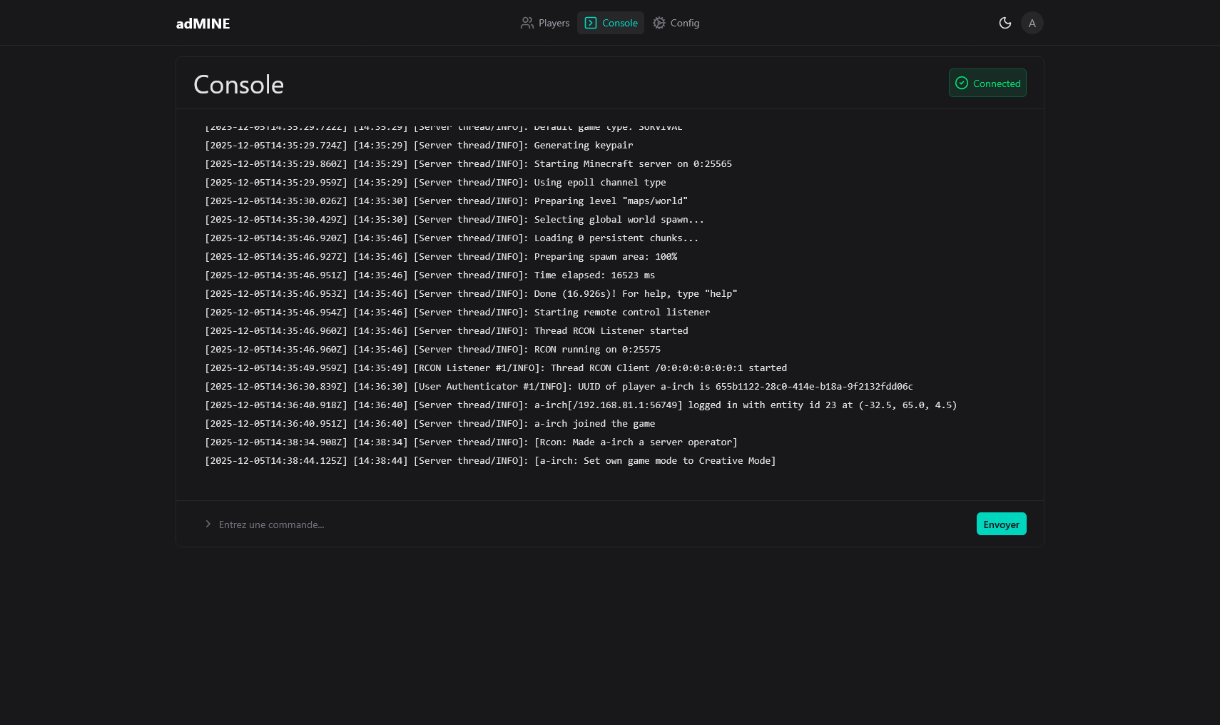
Aperçu du projet 4

Le Problème

Héberger soi-même son serveur Minecraft peut rapidement devenir un cauchemar. On finit souvent par choisir la voie de la simplicité : payer un hébergeur. Malheureusement, ces solutions sont souvent coûteuses et offrent des performances limitées.

L'alternative manuelle (écran noir, lignes de commandes Linux) rebute la majorité des joueurs.

    La Solution adMINE

    C'est dans cette optique que j'ai développé adMINE. Grâce à Docker, l'outil est installable en une seule commande. En moins de 2 minutes, vous pouvez télécharger, configurer et lancer votre instance.

    Grâce à son interface moderne, l'administration devient accessible à tous : gestion des joueurs, configuration et surveillance des performances.

      Retour d'expérience

      Ce projet a été l'opportunité de travailler sur une application Fullstack complète. J'ai pu monter en compétence sur l'écosystème Vue.js (Frontend) et Drizzle ORM (Backend), tout en approfondissant ma maîtrise des WebSockets pour le temps réel.

        Fonctionnalités Clés

        • Multi-Instance Management : Créez, démarrez et stoppez autant de serveurs que nécessaire.
        • Version Manager : Téléchargement automatique des versions officielles via le manifeste Mojang.
        • Live Console : Logs en temps réel via WebSockets et envoi de commandes instantané.
        • System Monitoring : Graphiques de consommation CPU, RAM et Disque en direct.
        • Sécurité Avancée : Authentification JWT, mots de passe hashés (bcrypt) et middleware de sécurité.
        Infos
        TypePersonnel
        Année2025